產品型號:Sipuyun







GIS地圖顯示
GIS(即Geographic Information System)思普云可實時獲取硬件定位信息在云端系統快速形成地圖顯示設備在線位置情況。
設備實時數據
智能網關通過本身自帶的PLC協議解析以及數據遠傳功能將客戶所需的設備運行數據及各項參數傳輸至思普云。
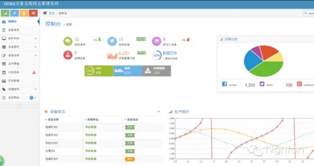
云組態
通過畫面的各種圖元與點位圖,可直觀的觀察到工業的現場情況,以對其實時監控。并記錄的實時工況數據和歷史工況數據。
云端系統遠程控制
依托思普云標準成熟的數據處理能力通過云端即可實現設備的遠程監控、云端服務以及工業大數據應用。
手機APP界面
針對多樣化管理手段,我們開發不同終端APP以及適應手機端界面管理員可隨時登陸后臺并對設備經遠程監控和控制。
